网站首页
润百泰公司简介
高低区直连供暖机组
高低温直联混水机组
智能板式换热机组
高温汽水换热机组
PLC变频控制柜
高层直连供暖设备
最 新 信 息
*
甘肃换热机组-水水板式换热机组安
*
内蒙古热交换板式换热机组找哪个生
*
河北板式换热机组公司-换热器设备
*
山西智能板式换热机组的设计、生产
*
山西超声波热量表,壁挂分体式超声
*
山西超声波流量计型号大全
*
山西手持式超声波流量计厂家供货
*
山西晋中市板式换热机组高效节能成
*
直连加压混水机组又称高直联增压高
*
山西长治板式换热机组生产厂家
*
高低区直连供暖机组安装_高层建筑
*
高层直连供暖机组安装_高低区直联
*
直连混水机组安装公司_地暖直联混
*
高低区并网直连机组生产厂家哪个信
*
山西板式换热机组生产厂家批发供应
*
高层小区供暖什么情况下使用全自动
*
山西集中供热采暖换热机组补水用什
*
山西PLC无人值守换热机组控制柜
*
太原板式换热器有哪些材质?
*
小区换热站设备房建在什么地方合适
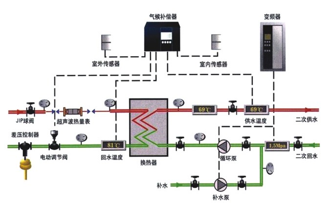
太原换热设备厂家生产的智能板式换热机组构造图
发布时间:2015-1-21
实现自动变频、自动调温、自动补水等智能控制
相关信息:
*
太原全自动无人值守板式换热机组生产厂家低价供应
*
太原智能采暖水水换热机组专业厂家销售
*
山西智能板式换热机组有哪些主要配件组成?
*
换热机组的板式换热器选型参数和报价
站内链接:
直连机组
|
直连加压机组
|
空调直连机组
|
高层直连机组
|
供暖混水直连机组
|
高低温并网直连机组
|
高低区直连加压机组
|
增压直连机组
高层直连供暖设备公司
地址:山西省太原市晋源区旧晋祠路万水物贸成对面
直连供暖机组厂家
地址:山西省太原市小店区富士康工业园区南5公里处
版权所有:
山西润百泰科技
有限公司 电话:0351-6697210 手机:18734861376 微信号:18636614088
网站备案/许可证号:晋ICP备14001996号-5