山西润百泰科技有限公司是一家集无负压供水设备、恒压供水设备、二次供水设备、变频供水设备、无塔供水设备、变频增压加压水泵等给水系统于一体的现代化高新企业。
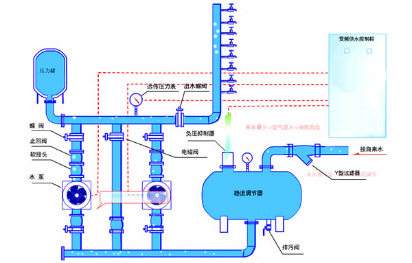
无负压供水设备直接与自来水管网联接,经过负压消除机制和稳压调理器智能、安全、清洁的向用户供水,去掉了水池、水箱,有效避免了二次污染。无负压供水设备充分利用了自来水管网的原有压力,在原有压力的基础上完成压力叠加,差多少,补多少,使设备更加节能,而且设备采用食品级不锈钢304材质生产,清洁卫生,是当前优先型的二次供水方法。

恒压供水设备由气压罐、水泵及电控系统三部分组成,其突出优点是,不需建造水塔,投资小、占地少,布置灵活,建成投产快。中赢恒压供水设备采用水气自动调节、自动运转、节能与自来水自动并网,停电后仍可供水,调试后不需看管。恒压供水方式技术较好、水压恒定、操作方便、运行可靠、节约电能、自动化程度高,广泛用于企业单位、住宅区及农村的生产、生活、办公供水。适用于供水户在5000户以内,日供水量在3000m3以内场所,供水高度达100米以上。

相关信息:
*
山西无负压供水设备的应用范围和特点
*
太原箱式无负压供水设备生产厂家介绍
*
太原无负压供水设备厂家
*
高层二次供水变频给水设备